
Applications:
The high-rate clarifier is effectivein removing most of suspended solids and prosperous that are left out from previous processes in the wastewater treatment plant.
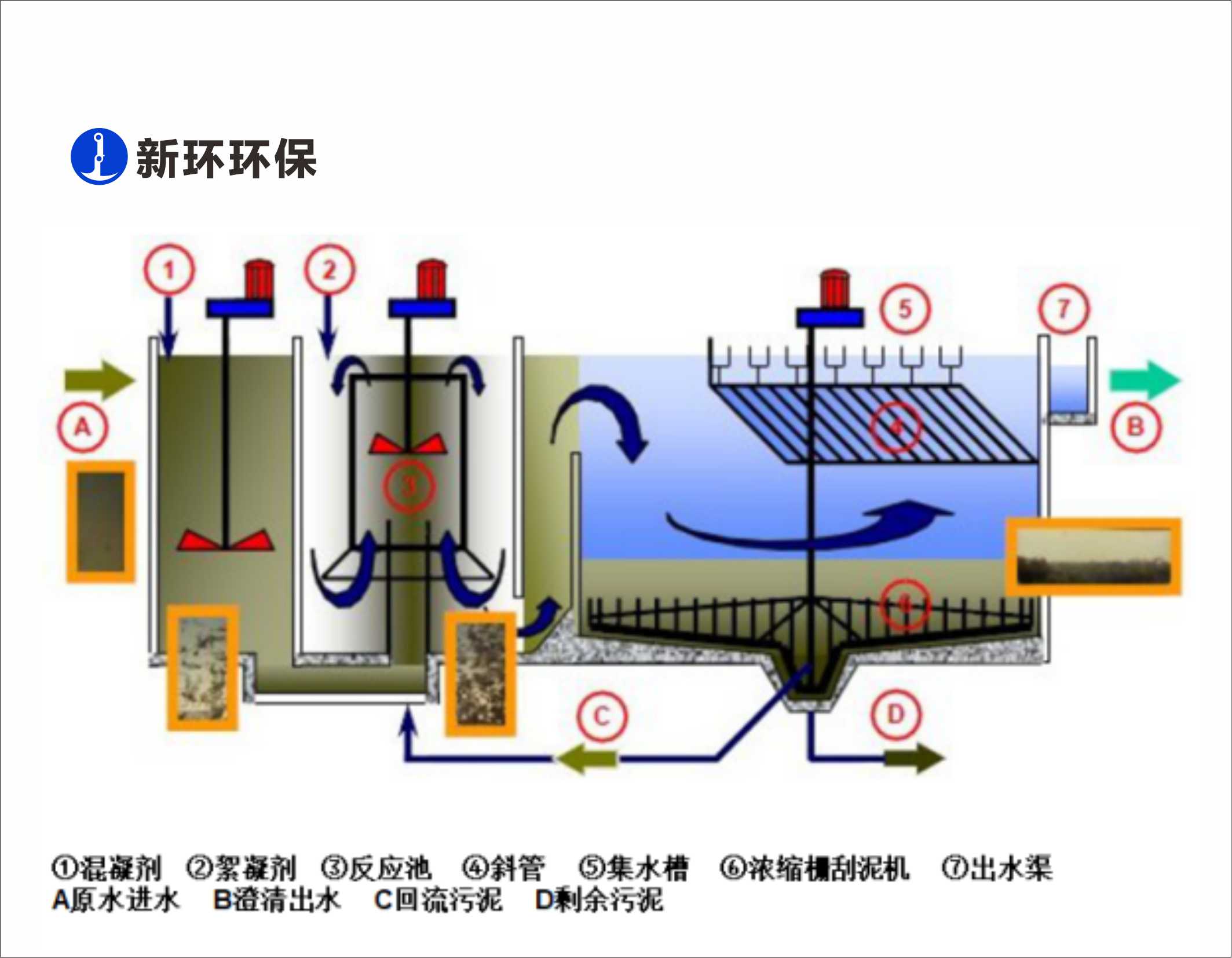
Principles & Features:
1.High surface overflow rate:up to 14m3/hm2.
2.Fexible adjustment on the coagulation strength.
3.Automatic flushing of inclined tubes;uniform influent and polymer distribution;enhanced water quality of outlet.
4.Compact structure and high sedimentation efficiency at the same time.
5.High concentration of discharged sludge:20-50g/L,pre-thick-ening applied.
6.Low polymer dosage:saves up to 40% polymer compared to traditional clarifiers,saving operating costs
7.Customized option is available.
8.Stainless steel integrated structure is available.